mirror of
https://github.com/TECHNOFAB11/zfs-localpv.git
synced 2025-12-12 14:30:12 +01:00
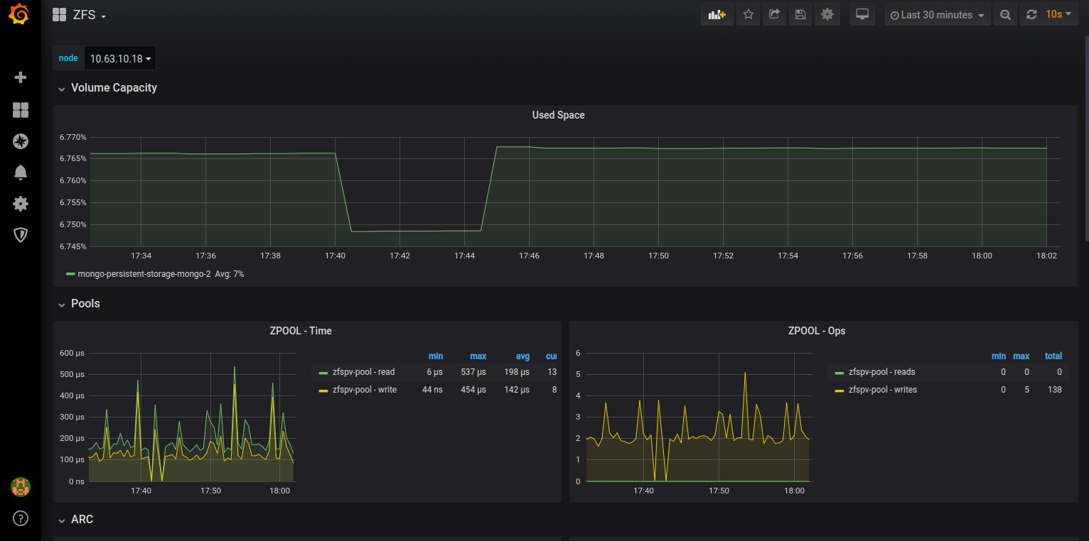
adding grafana dashboard for ZFS Local PV that shows the following metrics: - Volume Capacity (used space percentage) - ARC Size, Hits, Misses - L2ARC Size, Hits, Misses - ZPOOL Read/Write IOs - ZPOOL Read/Write time This dashboard was inspired by https://grafana.com/grafana/dashboards/7845 Signed-off-by: Pawan <pawan@mayadata.io>
119 KiB
1532x762px
119 KiB
1532x762px